Кто как переключает артикуляции

Все есть. Просто столько заморочек, что разбираться уже особо не хочется. Может быть как-нибудь "само рассосется" (заработает)). А нет - буду пользоваться "старым-добрым" реатикулейтом.
Три файла не хватает(возможно) : loadal. dll(какой-то плаг загрузчик) , ReaticulateAdapter.dll(сам плагин адаптера) и ReaticulateAdapter.lua(скрипт), положить в нужные директории. Судя по тексту ошибки.
 
  • Like
Реакции: Landre
положить в нужные директории. Судя по тексту ошибки.
вручную в папки не надо класть, надо пару ссылок на репозитории импортировать: (в меню Extensions/Reapack/import repositories)
и установить из них Pie Menu 3000, ReaticulateAdapter.lua (в browse packages вручную в поиске вбить эти названия) и ещё что-то

похоже на то, что автор скрипта не всё учёл в своей инструкции
Задал ему вопрос, авось ответит. Мне же пока удалось лишь запустить окно настройки менюшек pie3000:
 

Вложения

  • Screenshot 2024-04-19 at 15.13.10.png
    Screenshot 2024-04-19 at 15.13.10.png
    133 KB · Просмотры: 174
Последнее редактирование:
  • Like
Реакции: Landre
Заработало. Надо действительно назначить шорткаты (клавиши например) в основном окне и в миди-редакторе. Эта менюшка появляется если выбрана нота и пока удерживаешь клавишу-шорткат нажатой - а я по незнанию пытался экшны запустить обычным способом из меню экшнов


1.Bind these actions to a shortcut (in Main and MIDI Editor)
ReaticulateAdapter_Pie3000_Addon_Articulations.lua
ReaticulateAdapter_Pie3000_Addon_BanksXChannels.lua

2.Use that shortcut[/QUOTE]


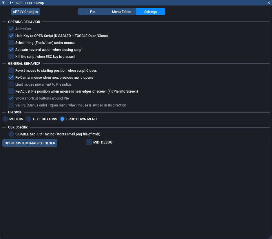
Ну не сказать, чтоб прям суперудобно стало. Русский язык не поддерживается кодировка, если много штрихов - поди разгляди их, они друг за другом прячутся - списком удобнее (настраивается если запустить экшн Sexan_Pie300_Setup.lua, и в открывшемся окне в закладке Settings выбрать Drop down в меню Pie style
 

Вложения

  • Screenshot 2024-04-19 at 16.21.27.png
    Screenshot 2024-04-19 at 16.21.27.png
    136,1 KB · Просмотры: 191
  • Screenshot 2024-04-19 at 16.27.19.png
    Screenshot 2024-04-19 at 16.27.19.png
    83,4 KB · Просмотры: 173
  • Screenshot 2024-04-19 at 16.30.32.png
    Screenshot 2024-04-19 at 16.30.32.png
    74,1 KB · Просмотры: 170
Последнее редактирование:
  • Like
Реакции: Landre
https://forum.cockos.com/showthread.php?t=282521

Рипероводам. Kраткий перевод от автора скрипта: Для тех, кому это будет полезно: я написал пакет сценариев для пользователей Cinematic Studio Series, которые будут автоматически смещать ваши квантованные ноты на основе их значений скорости нажатия, так что переходы легато будут воспроизводиться точно в такт, независимо от темпа.

 
  • Like
Реакции: V_ad_im
https://forum.cockos.com/showthread.php?t=282521

Рипероводам. Kраткий перевод от автора скрипта: Для тех, кому это будет полезно: я написал пакет сценариев для пользователей Cinematic Studio Series, которые будут автоматически смещать ваши квантованные ноты на основе их значений скорости нажатия, так что переходы легато будут воспроизводиться точно в такт, независимо от темпа.


Штука может и хорошая, но. судя по видео, затруднит редактирование, если надо внести правки. Вот ты вроде написал музыку ровными кирпичами, применил скрипт - всё подвинулась и заиграло ровно. А затем вдруг тебе надо поменять что-то.. И встаёшь перед дилеммой - начинать от печки и редактировать ровные ноты, чтобы одним махом их скриптом подвинуть, либо карячиться и двигать уже сдвинутые, не попадая и постоянно подстраивая, чтоб ровно заиграло.. Вот если б он на дилеях отдельных нот это сделал..
 
Последнее редактирование:
  • Like
Реакции: riko и Landre
Можно его спросить. Тема "живая". И у него есть отклик.)
да, написал ему. Просто в рилтайме сложно всё это. Когда я пытался выпытать у синематиков особенности глюков их движка, чтобы написать подобный скрипт, они, вместо того, чтобы поделиться деталями, сказали - "вам лучше не использовать нашу библиотеку. лучше используйте Staffpad, у них хороший движок и подойдёт под ваши нужды")
 
  • Haha
Реакции: riko

Сейчас просматривают